Monitoring your JHipster Applications
JHipster provides several options to monitor your applications at runtime.
Summary
- Generated dashboards
- JHipster Registry
- JHipster Console
- Forwarding metrics to a supported third party monitoring system
- Zipkin
- Alerting with Elastalert
Generated dashboards
For monoliths and gateways, JHipster generates several dashboards to monitor each application. Those dashboards are available at runtime, and are the easiest way to do some monitoring.

The metrics dashboard
The metrics dashboard uses Micrometer to give a detailed view of the application performance.
It gives metrics on:
- the JVM
- HTTP requests
- cache usage
- database connection pool
By clicking on the Expand button next to the JVM thread metrics, you will get a thread dump of the running application, which is very useful to find out blocked threads.
The health dashboard
The health dashboard uses Spring Boot Actuator’s health endpoint to give health information on various parts of the application. Many health checks are provided out-of-the-box by Spring Boot Actuator, and you can add application-specific health checks.
The logs dashboard
The logs dashboard allows to manage at runtime the Logback configuration of the running application. You can change the log level of a Java package by clicking on a button, which is very convenient both in development and in production.
JHipster Registry
The JHipster Registry has its own documentation page here.
It mostly provides the same monitoring dashboards as in the previous section, but it works on a separate server. As such, it is a bit more complex to set up, but it is highly recommended to have dashboards running outside of the running application: otherwise, they won’t be available when there is an application error.
JHipster Console
The dashboards described in the previous sections only show the current value of application metrics, when advanced users want to monitor the evolution of those values over time.
Therefore JHipster applications can be configured to forward their metrics to an external monitoring system where they can be graphed over time and analyzed.
To achieve this, JHipster provide the JHipster Console, a custom monitoring solution based on the ELK stack and fully integrated with JHipster.
Forwarding logs to the JHipster Console
To configure a JHipster application to forward their logs to JHipster Console, enable logstash logging in their application-dev.yml or application-prod.yml:
jhipster:
logging:
logstash:
enabled: true
host: localhost # If using a Virtual Machine on Mac OS X or Windows with docker-machine, use the Docker's host IP here
port: 5000
queueSize: 512
To configure metrics monitoring, enable metrics log reporting in your JHipster application:
jhipster:
metrics:
logs:
enabled: true
reportFrequency: 60 # seconds
Setting those properties will enrich your forwarded logs with metrics coming from Dropwizard metrics.
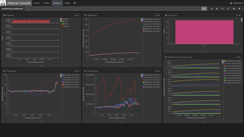
Overview of the JHipster Console
The JHipster Console is a monitoring tool based on the ELK Stack. It provides ready-to-use dashboards and analytics tools to have a real-time overview of your infrastructure’s performance.
It is an Open Source application, available on GitHub at jhipster/jhipster-console.
The ELK stack is composed of:
- Elasticsearch for indexing the data (logs and metrics)
- Logstash to manage and process the logs received from the applications
- Kibana to visualize the logs with a nice interface
The JHipster Console is a Docker-based project that adds features on top of the official Elasticsearch, Logstash and Kibana Docker images. We have made a few visual changes to Kibana and set up useful dashboards, so that you can get started to monitor your JHipster applications in minutes instead of the hours that would be needed to set up your own monitoring infrastructure.

Monitoring a JHipster microservice architecture
The JHipster Console fully supports the monitoring of a JHipster microservice architecture and even provides the following microservice specific features :
- Distributed tracing with Zipkin
- Log enriching with service name, instance ID, Zipkin correlation IDs
- Zipkin server and UI to visualize traces and spans
- Linking between the Zipkin UI and Kibana so that you can jump to the logs corresponding to a particular trace ID (to use this, click on the Logs icon in the trace page)
Setting up JHipster Console
If you already have a JHipster microservice architecture set up with the Docker Compose workflow, the JHipster Console can be automatically set up by the Docker Compose sub-generator.
If you are using the monolithic version of JHipster, you can get the JHipster Console’s Docker-Compose file from GitHub or with the following command:
curl -O https://raw.githubusercontent.com/jhipster/jhipster-console/master/bootstrap/docker-compose.yml
Then you will be able to start the console with:
docker-compose up -d
It will start Elasticsearch, Logstash, Kibana and ElastAlert all at once. You will then be able to access the JHipster Console at http://localhost:5601. It should automatically receive logs from your applications if they have been correctly configured to forward their logs and metrics to Logstash.
To stop everything, run:
docker-compose stop
Once stopped, you can remove the containers if you don’t intend to start them again:
docker-compose rm
You can combine the two previous commands in one by running: docker-compose down.
Using JHipster Console
Once your application is running with logs and metrics forwarding enabled, you can view a dashboards by clicking on the Load Saved Dashboards icon ( ) in the Dashboard tab.
You can also use Kibana’s Discover and Visualize tabs to explore your data and create new visualizations. To understand how to use Kibana’s interface effectively please refer to its official documentation in particular the Discover, Visualize and Dashboard sections of the Kibana User Guide.

Data persistence with docker volumes
When using JHipster Console you can enable docker volumes in the docker-compose.yml file by uncommenting the appropriate lines. Those volumes are used to share data between containers and the host. They will persist data and configuration even if containers are removed from your system.
- Elasticsearch has its data saved to
log-data/ - Logstash loads its configuration from
log-conf/logstash.conf, you can edit this file to add new parsing rules for data received by logstash on UDP port 5000. - Kibana loads dashboards description files in
dashboards/on each startup.
Save your custom searches, visualizations and dashboards as JSON for auto import
Searches, visualization and dashboards created in Kibana can be exported using the Management > Saved Objects menu.
You can then extract the JSON description of a specific object under the _source field of the export.json file.
You can then put this data in a JSON file in one of the jhipster-console/dashboards sub-folder for auto-import.
If you have created useful dashboards and visualizations for your JHipster applications please consider contributing those back to the community by submitting a Pull Request on the JHipster Console’s GitHub project.
Forwarding metrics to a supported third party monitoring system (JMX, Prometheus)
JHipster exposes application metrics in the Prometheus format by default.
It is exposed under management/prometheus.
Forwarding metrics to alternative systems is also supported via spring boot actuator.
If you would like to disable exposing the metrics endpoint you can disable it in src/main/resources/application.yml.
management:
metrics:
export:
prometheus:
enabled: false
The prometheus endpoint is unprotected by default. If you want to protect it via spring security you can do so by adding basic auth to the prometheus endpoint as prometheus can work with scraping endpoint protected by basic auth.
Create a new configuration file (e.g. BasicAuthConfiguration.java).
@Configuration
@Order(1)
@ConditionalOnProperty(prefix = "management", name = "metrics.export.prometheus.enabled")
public class BasicAuthConfiguration extends WebSecurityConfigurerAdapter {
@Override
protected void configure(HttpSecurity http) throws Exception {
http
.antMatcher("/management/prometheus/**")
.authorizeRequests()
.anyRequest().hasAuthority(AuthoritiesConstants.ADMIN)
.and()
.httpBasic().realmName("jhipster")
.and()
.sessionManagement()
.sessionCreationPolicy(SessionCreationPolicy.STATELESS)
.and().csrf().disable();
}
}
You can login with the default admin/admin. You must add following configuration to you prometheus configuration such that prometheus can still scrape your application.
basic_auth:
username: "admin"
password: "admin"
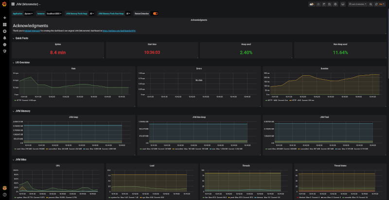
You can start a preconfigured Grafana and Prometheus instance on our local machine via docker-compose -f src/main/docker/monitoring.yml up -d to have a look at the
provisioned jvm/micrometer dashboard.

Note: Unlike in previous JHipster versions, JHipster 5.8 metrics reporting only support JMX and Prometheus out of the box. Please have a look to the Metrics official documentation for instructions on how to setup other reporters like Graphite.
Zipkin
JHipster applications can integrate with Zipkin through Spring Cloud Sleuth to provide distributed tracing for your microservice architecture. To enable Zipkin tracing, package your application with the zipkin maven/gradle profile and set the spring.zipkin.enabled property to true. This will trigger span reporting to the Zipkin server and also add correlation IDs (TraceId, SpanId and ParentId) to request headers and logs. The Zipkin server and UI is provided as part of the JHipster Console and integrates with the Kibana dashboard.
Zipkin also provide a service dependency graph feature that lets you visualize the dependencies between microservices over time.
The Zipkin instance should be available on http://127.0.0.1:9411/ if you run it on your machine, or on http://<docker-host-ip>:9411 if you run it with Docker.
Alerting with Elastalert
JHipster Console comes with built-in alerting by integrating Elastalert, an alerting system that can generate alerts from data in Elasticsearch. With Elastalert you can define complex alerting rules to detect errors, spikes or any pattern based on an Elasticsearch Query.
Enable alerting
To enable alerting, setup the jhipster-alerter container by adding the following lines docker-compose.yml.
jhipster-alerter:
image: jhipster/jhipster-alerter
#volumes:
# - ../jhipster-alerter/rules/:/opt/elastalert/rules/
# - ../alerts/config.yaml:/opt/elastalert/config.yaml
Configure alerting
Elastalert configuration can be modified in alerts/config.yaml.
For example, you can configure the alerting frequency and the buffer time, by changing the following properties:
run_every:
minutes: 1
buffer_time:
minutes: 5
Then you will need to write some rules that define when alerts will be thrown.
Write alertings rules
To define new alerts, add new Yaml rule files in alerts/rules and then test them over past data with:
./test-alerting-rule.sh rule.yaml
Note that those Yaml files should have a .yaml file extension. Read more on how to write rules at Elastalert’s official documentation.